TAMPILAN BERANDA PADA CASHBOOK AKUNTANSI
Memantau kondisi keuangan tidak harus selalu melalui laporan yang panjang dan kompleks. Dengan sistem akuntansi yang tepat, seluruh informasi penting dapat dirangkum dalam satu tampilan yang sederhana namun informatif.
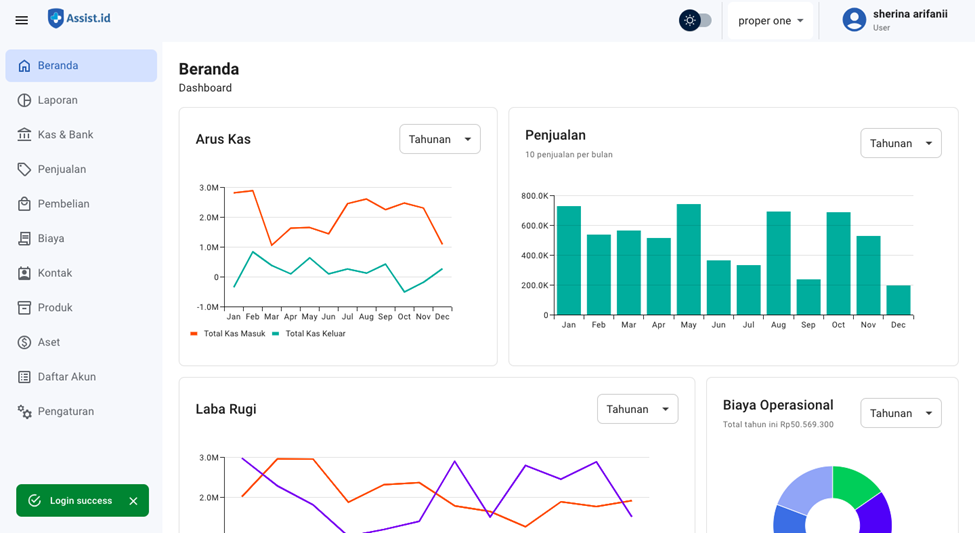
Menu Beranda (Dashboard) merupakan halaman utama dalam sistem akuntansi Cashbook yang menampilkan ringkasan kondisi keuangan Faskes secara menyeluruh dalam bentuk visual (grafik).
Melalui dashboard ini, pengguna dapat dengan mudah memantau performa keuangan tanpa perlu melihat laporan secara detail satu per satu. Informasi yang ditampilkan bersifat real-time dan membantu dalam pengambilan keputusan yang lebih cepat dan tepat.
Berikut beberapa ringkasan informasi keuangan yang tersedia pada menu Beranda:
1. Arus Kas

Grafik arus kas menampilkan pergerakan kas masuk dan kas keluar dalam periode tertentu.
Dengan grafik ini, pengguna dapat mengetahui bagaimana kondisi cash flow Faskes, apakah sedang mengalami peningkatan atau penurunan.
Keterangan grafik:
- Sumbu X (horizontal) → Periode (harian, bulanan, tahunan)
- Sumbu Y (vertikal) → Nominal uang (kas masuk & kas keluar)
- Garis oranye → Kas masuk
- Garis naik: kas masuk meningkat
- Garis turun: kas masuk menurun
- Garis hijau → Kas keluar
- Garis naik: kas keluar meningkat
- Garis turun: kas keluar menurun
2. Penjualan

Grafik penjualan menampilkan ringkasan total penjualan dalam periode tertentu serta perbandingan antar periode.
Hal ini membantu pengguna dalam melihat tren penjualan, apakah mengalami peningkatan atau penurunan dari waktu ke waktu.
Keterangan grafik:
- Sumbu X (horizontal) → Periode (harian, bulanan, tahunan)
- Sumbu Y (vertikal) → Nilai penjualan
- Batang grafik → Total penjualan per periode
3. Laba Rugi

Grafik laba rugi menunjukkan performa keuangan Faskes berdasarkan pendapatan, biaya, dan laba bersih dalam periode tertentu.
Melalui grafik ini, pengguna dapat dengan cepat memahami apakah Faskes berada dalam kondisi profit atau mengalami penurunan performa.
Keterangan grafik:
- Sumbu X → Periode (harian, bulanan, tahunan)
- Sumbu Y → Nominal (rupiah)
- Garis oranye → Pendapatan
- Naik: pendapatan meningkat
- Turun: pendapatan menurun
- Garis ungu → Laba bersih
- Naik: laba meningkat
- Turun: laba menurun
- Garis hijau → Biaya
- Naik: biaya meningkat
- Turun: biaya menurun
4. Biaya Operasional

Grafik biaya operasional menampilkan distribusi pengeluaran operasional dalam periode tertentu.
Dengan tampilan ini, pengguna dapat mengetahui alokasi biaya terbesar dan mengevaluasi pengeluaran Faskes.
Keterangan grafik:
- Irisan (pie chart) → Menunjukkan proporsi masing-masing jenis biaya operasional
Helpdesk Assist.id
Terima kasih telah telah setia menggunakan Assist.id, semoga pembaruan ini memberikan kemudahan bagi para pengguna semua. Jika Anda memiliki pertanyaan lebih lanjut mengenai produk atau cara penggunaannya, jangan ragu untuk menghubungi kami melalui :
Fitur Live Chat di dalam sistem Assist.id yang terletak pada bagian kanan bawah